��ǰλ�ã� ��ҳ> Ӫ������> ����>

��ʯ���޸�ѹ��Ƶ��ˮ�豸

ʱ��:2016-01-18 15:58 ��Դ:δ֪ ����:admin ���:��

TAGS��ǩ���޸�ѹ��ˮ�豸��ʯ�ж��ι�ˮ�豸��ʯ�й�ˮ�豸


������ʯ���޸�ѹ��Ƶ��ˮ�豸�ͺ�ѹ��Ƶ��ˮ�豸�ǵ������ι�ˮ������������Ʒ��Ҳ�ǵ������Ƚ��Ķ��ι�ˮ�豸�����ñ�Ƶ���ι�ˮ�豸ʱ��������鰴������(�����)����������������������ѡ�����ã����������г��ϱ�Ƶ������豸������ȫ����Ƶ����Ҳ�����ƣ�ʥ����˹�з������ܱ�Ƶ�������ܴ�30-70%���ҡ�
��ʯ���޸�ѹ��ˮ�豸����
������ʯ���޸�ѹ��Ƶ��ˮ�豸����˵����
����
�������������޸�ѹ��Ƶ��ˮ�豸ʱ������������豸��������ôѡ����Ϊ��ѹ��ˮ���ŵ��ǽ��ܣ��̼�Ҳ��������߽���ѡ�豸ʱֻ��ѡ��������������ѹ����ȥ��������ѹ�����ɡ��������޸�ѹ��Ƶ��ˮ�豸�ļ����������޸�ѹ�豸����ˮ�����ˮ�����֣���������ˮ����޸�ѹ�豸ʱ��������ͣˮʱ��Ҫ����һ��ʱ���ڵĹ�ˮ��ȫ��������ι�ˮ�豸�������豸������һ�壬����Ϊ��ʽ�޸�ѹ��ˮ�豸��
����
��������΢����Ƶ��������Ч�ĸ�ѹ������ʵ�ֵ�ѹ���ι�ˮ.��������:���豸ͨ����ղ���ϵͳ��ȫ��սṹʵ����������ˮ������ֱ�Ӵ��ӣ����ҿ˷��˶Թ����IJ���Ӱ�졣���豸ͨ������ѹ��������������������������еļ��װ�òɼ������������ڵ���նȼ�ˮλ�źţ�ʵʱ������ͨ��΢����������������������������е�����װ�ö��������Ƹ�ѹ��������֤�ú�ѹ��ˮ�豸���Գ��й�������Ӱ�졣
����
��������������ͣˮʱ��ˮ�û����Կɹ�����ֱ�������������е�ѹ���½�����ӵ����趨������ѹ�����Զ�ͣ������ˮ���Զ�������ͣ��ʱ��ˮ�û���ֹͣ����������ˮ��ͨ��ֱͨ��·�����û�����������ʱ�����Զ������ָ�������ˮ��
����
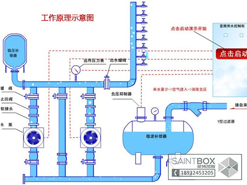
������ʯ���޸�ѹ��Ƶ��ˮ�豸PID����ԭ��
����
������ѹ��Ƶ��ˮ�豸���ݷ���ԭ��Ҫ��ά��һ�������������������䣬��Ӧ����������������ֵ�Ƚϣ��γɱջ�ϵͳ������Ҫ�뱣��ˮѹ�ĺ㶨����˾ͱ�������ˮѹ����ֵ�����ֵ�Ƚϣ��Ӷ��γɱջ�ϵͳ���������Ƶ�ϵͳ�ص��Ƿ����ԡ�����Ե�ϵͳ�����ڿ��ƺ�PID���ϵķ�������ѹ�������ϴ�ʱʹ��ģ�����ƣ��Լӿ���Ӧ�ٶ�;��ѹ����Χ��Сʱ����PID�����־�̬���ȡ���ͨ����ʯ���޸�ѹ��Ƶ��ѹ�豸PLC�������DZ��ʱ�ָ��㷨��ͬʱ��PLC�ı����ʱ�ֱõĹ�Ƶ���Ƶ֮����л���ʵ��֤����ʹ�����ַ����ǿ��еģ��������Ҳ���ߡ�Ҫ��ά�ֹ�ˮ����ѹ�����䣬���ݷ��������ڹ���ϵͳ�Ĺ����ϰ�װ��ѹ����������Ϊ����Ԫ�������ڹ�ˮϵͳ�ܵ������ܾ������ij�ѹ����������ϵͳ��һ�����ͺ�ϵͳ������ֱ�Ӳ���PID���������п��ƣ�������PLC������Ƶķ�ʽ��ʵ�ֶԿ���ϵͳ�������á�
����
������ʯ���޸�ѹ��Ƶ��ˮ�豸ά����ע������
����
����1���ճ�ʹ�ù����У��м�Ұ��������ʹ����ť�Ͱ�ťʱӦ����ת
����
����2������ʱ�������������ڵĵ���Ԫ��
����
����3�����ͽ���ʱҪ�ȹص���Դ
����
����4����ָ��������Ա����
����
����5���������Ͻ�������
����
����6�������¶���-10�桫+40�����ʪ����90%����(��ˮ����������)
��ʯ�ж��ι�ˮ�豸����
������ʯ���޸�ѹ��Ƶ��ˮ�豸����ijЩ��ҵ�������û��Ƿdz���Ҫ�ġ�������ijЩ���������У�������ˮ��ˮ���ѹ��������ʱ��ˮ������Ӱ���Ʒ����������ʱʹ��Ʒ���Ϻ��豸�����緢������ʱ������ˮѹ����������ˮ��Ӧ������Ѹ������������ش���ʧ����Ա���������ԣ�ijЩ��ˮ�����ã����нϴ�ľ��ú�������塣
����
�������ŵ��������ķ�չ����Ƶ���ټ������������ƣ��Ա�Ƶ����Ϊ���ĵĺ�ѹ��ˮ�豸ȡ����������λˮ���ѹ���޵ȹ�ˮ�豸����ƽ�ȣ������������ڶ�������ڣ��Ӷ���������ʱ�Ե����ij�������ڱõ�ƽ��ת�ٽ����ˣ��Ӷ����ӳ��úͷ��ŵȶ�����ʹ������������������ͣ��ʱ��ˮ��ЧӦ���ȶ���ȫ���������ܡ�����IJ�����ʽ���Լ���ȫ�ܵ��Ĺ��ܣ���ʹ��ˮʵ�ֽ�ˮ���ڵ硢��ʡ���������մﵽ��Ч�ʵ�����Ŀ�ġ�
����
������ʯ���޸�ѹ��Ƶ��ˮ�豸��ȱ�㣺
����
����1.��ʯ���޸�ѹ��Ƶ��ˮ�豸��Ϊ���ι�ˮ�豸�����Լ۱ȳ�����������಻Ҫ����4̨�����������ò�Ҫ����15kw;
����
����2.��������ʱ�������仯��Ĺ�ˮ��������Ҫ��С�������ڣ�������Ѵﵽ���ܵ�Ŀ�ģ������������360t/h�����60m����С����10t/h�����50m�����ѡ������Ϊ90t/h�����Ϊ60m�ı�4̨������������С��������������ʱ�����������ܣ����������õĵ��;
����
����3.��ʯ���޸�ѹ��Ƶ��ˮ�豸ռ��С��һ��ѡ�ñȽϺõĽ��ڱ�Ƶ���͵��Ԫ�����ϸ�����ˮ�ã�ʹ������һ�㶼��8�����ϣ����ڹ��ʱȽϴ�ı�Ƶ����һ��Ҫ����ͨ�罵�ºͷ�ˮ���״�ʩ;
����
����4.��ʯ���޸�ѹ��Ƶ��ˮ�豸����Ҫ��ˮ�أ��ž�ˮ�سɶ�����Ⱦ����СͶ��;
����
����5.�����Ƶ��ˮ��Ϊѭ��ϵͳ�豸����ȽϾ��ã���ʱ����Կ��Ǵ������õı�Ƶ��

CopyRightWWW.SAINTBOX.CNʥ����˹(����)�����豸���޹�˾ ��Ȩ����.��Ϯ�ؾ�

�ֻ���189.3245.3205 / 189.3245.3206

�绰��+86.0731-85783205�����棺+86.0731-85783206Ӫҵִ��������:��ICP��15001434��

��ַ������ʡ.��ɳ��.��ɽ��·123�Ż���A15A22�ҡ�

��ѯ����:
���������ҷ���Ϣ

������ѯ:
���������ҷ���Ϣ

�ۺ����:
���������ҷ���Ϣ

����ʱ��:
9:00-18:00(������)

Baidu
map