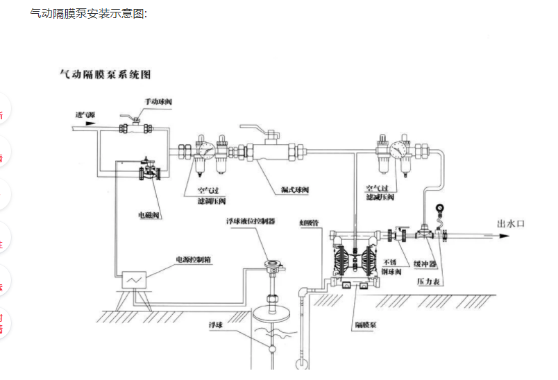
在采购了气动隔膜泵以后,若是没有技术人员安装,很可能耽搁生产,下来我们就简单的介绍一下气动隔膜泵的安装步骤以及安装示意图。
把隔膜泵放置在尽量靠近要抽流体的地方,使吸入管线路最短、配置零件数量减少,不要减少管路规格。为了延长隔膜寿命,要使气动隔膜泵尽量靠近被抽的液体,入口压力超过 10英尺(3米)液柱时需要安装一套缓压调整装置来延长隔膜寿命。如果安装硬管道,在泵和管道之间要用短的软管来连接。软管可以减缓管道的振动和扭曲,推荐使用一个稳压罐来进一步减小流体中的脉冲。

气动隔膜泵吸入管的管径不得小于泵入口端口径,如输送高粘度流体时,吸入管的管径最好大于泵入口口径。入口端的吸入配管必须耐用,没有褶皱,才能够产生高真空状态。出口配管的管径至少要与出口径相等,或者稍微大些以降低摩擦损失。所有配管及接头必须是密封不漏的,否则会降低泵的自吸能力。
气动隔膜泵安装:如若忽略安装细节,长期以来的细心策划、研究及挑选将仍可能导致不佳泵送效果及影响泵的使用寿命。
位置:噪音、安全及其他逻辑因素通常都对设备应安装的位置有要求。有冲突要求的并联安装将可能导致使用区域的阻塞,影响到其他泵的安装。
使用:首先,气动隔膜泵的位置必须是便于使用的,便于维修人员进行日常检查及调试。
供气:每台气动隔膜泵应有一条通气管,且通气管应能提供足以达到理想泵送流量的空气量。气压按不同泵送需求而定,但勿超过7BAR。(125PSI)
安装高度:请充分考虑气动隔膜泵的自吸能力以避免自吸减少的问题。
管路:直至考虑过每个可能发生管路问题的位置后才能最终决定泵位。
最佳安装应选择在一个最短及最直进出口管路的连接处。应尽量避免额外的弯管及管件设施。泵体应能独立支撑所有管路。而且,管路应有序排列以避免给泵体管路装置产生应力。
可以安装活动软管以消除泵自然往返动作而产生的应力。若要将泵体与一固定底座连接,在泵体及底座间的安置缓冲垫将有助减少泵体震动。
